Shipstation Plugin

  • Posts: 19
  • Thank you received: 1
  • Hikamarket Multivendor Hikashop Business
2 months 2 weeks ago #369777

-- HikaShop version -- : 6.1.1
-- Joomla version -- : 5.4.1
-- PHP version -- : 8.3.20
-- Browser(s) name and version -- : Edge Version 143.0.3650.96 (Official build) (64-bit)
-- Error-message(debug-mod must be tuned on) -- : This is about Shipstation plugin not connecting

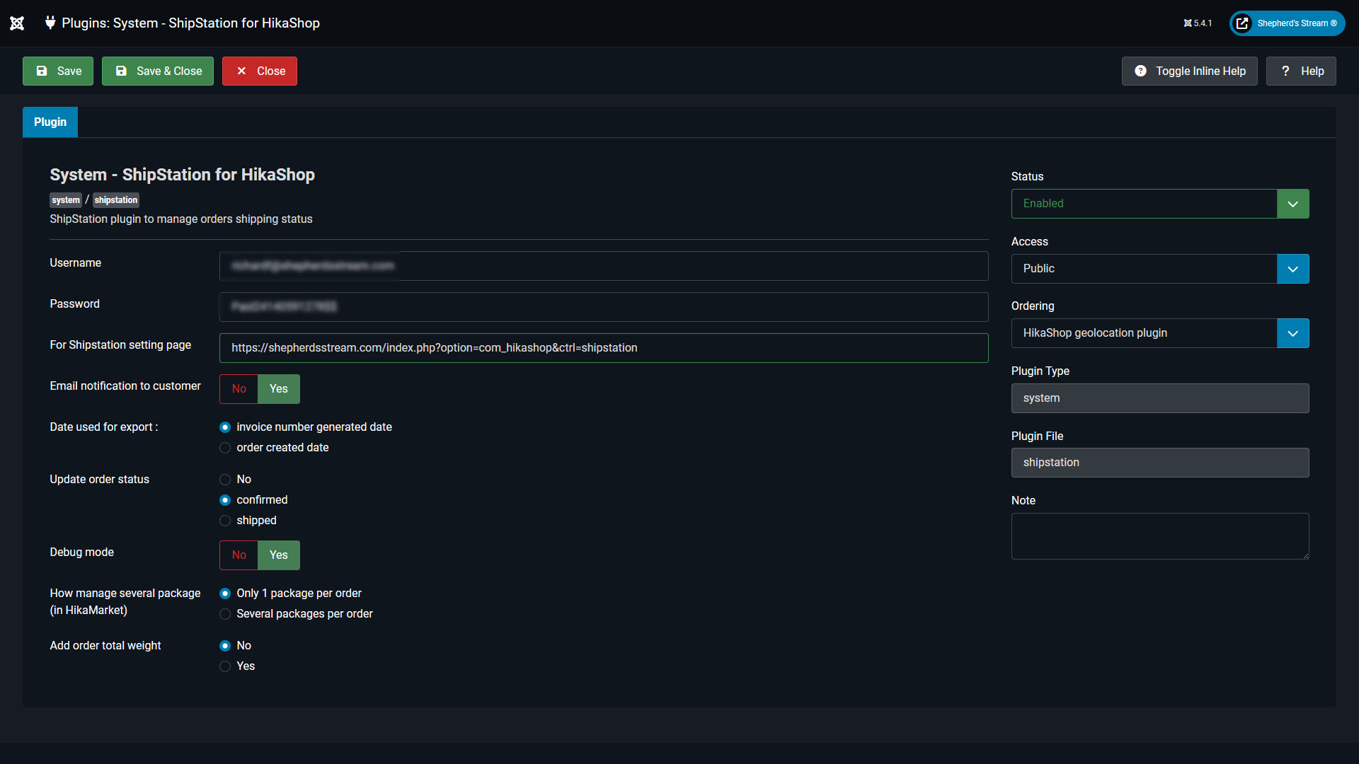
Greetings, I purchased the Shipsation Plugin and have an account with Shipstation. I loaded the plugin correctly and connected the store. On testing the plugin, when an order is placed on my site it does not send the order to Shipstaion. I have the newest plugin you released; I had my dev check it for me and he said that the URL: " shepherdsstream.com/index.php?option=com...hop&ctrl=shipstation " is missing some text. The url he used to manually send the 2 orders over is: shepherdsstream.com/index.php?option=com...-Password=Mypassword "


This is what he said. I checked the code and see that the plugin will run the export task if you add following params to the url shepherdsstream.com/index.php?option=com...-Password=Mypassword
action=export and username + password are required, and the same with settings in plugin I run this url manually but do not now how the Hikashop call this url the document do not provide this information


Please advise. Thank you

Attachments:
Last edit: 2 months 2 weeks ago by ShepherdsStream.

Please Log in or Create an account to join the conversation.

  • Posts: 85203
  • Thank you received: 13909
  • MODERATOR
2 months 2 weeks ago #369779

Hi,

It is not HikaShop calling this URL. It's ShipStation calling this URL, and the plugin will catch the URL and return the orders data.
The setup process is presented in details here:
www.hikashop.com/support/documentation/3...n-plugin-method.html
Reviewing it and your screenshots, I can see that ShipStation changed their interface.
Also, you provided a screenshot of the integration popup but only a part of it.
The rest of the settings need to be correct for the orders to be taken into account, as per :
help.shipstation.com/hc/en-us/articles/3...b0-8a23-0f6ff166e045
This might be the problem.
Also, ShipStation will connect to the plugin URL periodically to retreive the orders data, but there might be some delay. Up to a few hours.

Please Log in or Create an account to join the conversation.

Time to create page: 0.060 seconds
Powered by Kunena Forum